Zonkeepers: Revolutionizing Accounting Efficiency

Zonkeepers: Revolutionising Accounting Efficiency

Project by:

Highlights of the Project

1. Customized Accounting Platform: Developed a tailored accounting system to meet the specific needs of Zonkeepers.

2. Advanced Analytics: Implemented comprehensive analytics for sales, profit and loss, and inventory management.

3. Operational Efficiency: Achieved significant improvements in operational efficiency through streamlined processes and accurate financial insights.

4. Client-Centric Solutions: Enhanced service delivery and client satisfaction with tailored financial management solutions.

Overview

Zonkeepers, an accounting firm, focuses on managing sales, profit, and other financial aspects crucial for businesses. Key modules include Profit and Loss Analysis, Sales Analytics, Profit and Loss Breakdown, Landed Costs, and Inventory Management.

Key features and modules:

Modules:

Dashboard: This module requires ingesting data from Amazon Order and Finance reports through a robust ETL pipeline using AWS, storing raw data in Amazon S3 and structured data in Amazon RDS/Aurora. Data processing involves batch and real-time processing to get the data of aggregating metrics such as Orders, Units, Sales, and Expenses. The user interface, built with ReactJS, features an interactive dashboard with a dynamic product dropdown for ASIN-specific analysis, leveraging machine learning algorithms for identifying top-selling products. The scalable architecture employs AWS Lambda and RDS with caching mechanisms to ensure performance and reliability. 

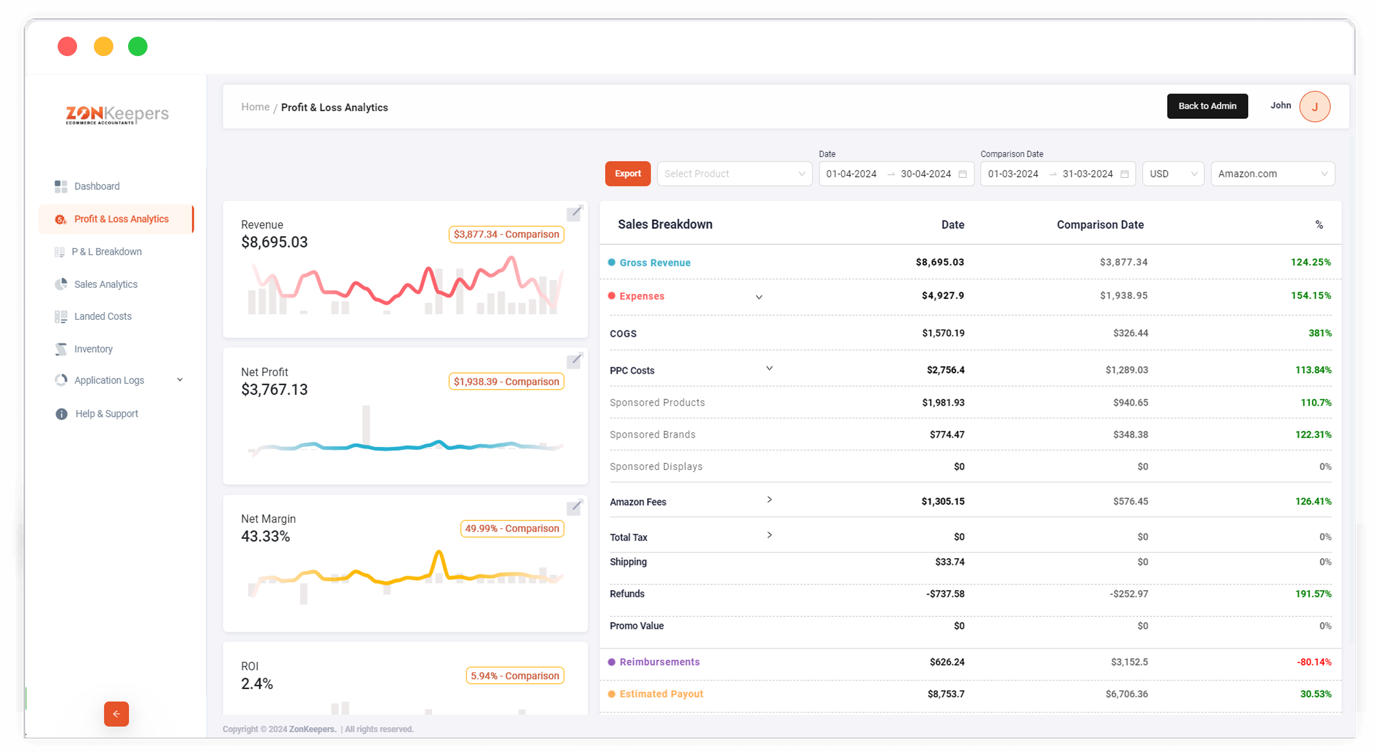
Profit and Loss Analytics: This module shows the Sales Breakdown featuring calculation of the Profit and Profit Margin based on the metrics - Units Sold, Gross Revenue, Expenses, COGS, PPCCosts - Sponsored Products, Sponsored Brands, and Sponsored Displays, Amazon Fees, Total Tax, Shipping, Refunds, Promo Values, Reimbursements which gives an overview of the Profit gained in the specific date ranges selected. The module features an advanced comparison engine to display metrics for both current and previous date ranges side-by-side. The architecture employs AWS Lambda for serverless compute, and caching mechanisms to enhance performance, providing users with detailed profitability insights over specified periods.

P & L Breakdown: The system retrieves a comprehensive list of products from the fba_all_listing dataset and calculates profit by analysing key metrics such as revenue, orders, and cost of goods sold (COGS), which is uploaded into the system. It also incorporates advertising costs sourced from the Amazon Advertising API. The algorithm bifurcates the products into profit-making and loss-making categories based on these metrics. The resultant data can be exported for comparative analysis and further decision-making.

Sales Analytics: The module displays a graphical representation of current and previous year sales, facilitating year-over-year comparison. It identifies top-selling SKUs based on units sold. Performance metrics showcase monthly business growth, evaluating parameters such as units sold, order volume, and revenue. This analysis aids in visualising sales trends and pinpointing key performance indicators.

Landed Costs: The system features the capability to input Cost of Goods Sold (COGS)/landed costs for specific products. It supports multiple cost entries, maintaining a historical record of each cost change. This functionality ensures accurate tracking of product costs over time, facilitating precise profit calculations and financial analysis.

About the Client

Zonkeepers, a dedicated accounting agency, specialises in managing seller accounts with precision and expertise. Their mission is to streamline accounting and financial processes, providing accurate and timely information for informed decision-making. With a focus on clarity and efficiency, Zonkeepers aims to alleviate the complexities of financial management, enabling businesses to concentrate on growth.

What were the challenges faced ?

Zonkeepers approached us with a need for a tailored accounting system without specific requirements. Understanding their business operations was crucial. Through thorough analysis, we identified areas where technology could enhance efficiency.

What Solution we provided?

Our team developed a comprehensive solution addressing Zonkeepers' needs. We incorporated advanced features to support accounting activities, ensuring alignment with their objectives. The result was a robust and intuitive platform tailored to their requirements.

Final Results

The custom system significantly improved Zonkeepers' operational efficiency and service delivery. By streamlining accounting processes and providing tailored solutions, Zonkeepers can maintain financial health and achieve long-term success for their clients.

Want to witness more of our exceptional creations?