1. Cutting-Edge Analytics: SIP offers a comprehensive suite of analytics modules – Business 360, Sales 360, Funnel 360, and Ads 360 – providing e-commerce entrepreneurs with actionable insights into sales, expenses, traffic data, and advertising metrics.
2. Addressing Complex Challenges: The development of SIP faced challenges in dynamic metrics integration, real-time data processing, and scalability. SIP was designed to accommodate new metrics seamlessly, process data in real-time, and scale with growing data volumes.
3. Innovative Solutions: SIP's advanced features include dynamic metrics and pathfinder boxes for trend analysis, real-time data processing, and a scalable architecture built on cloud-based solutions.
4. Remarkable Outcomes: SIP has led to enhanced operational efficiency, reduced data overload, and scalability for users' businesses. Real-time updates and dynamic metrics integration enable quick decision-making, while the intuitive design reduces data overload and enhances usability.
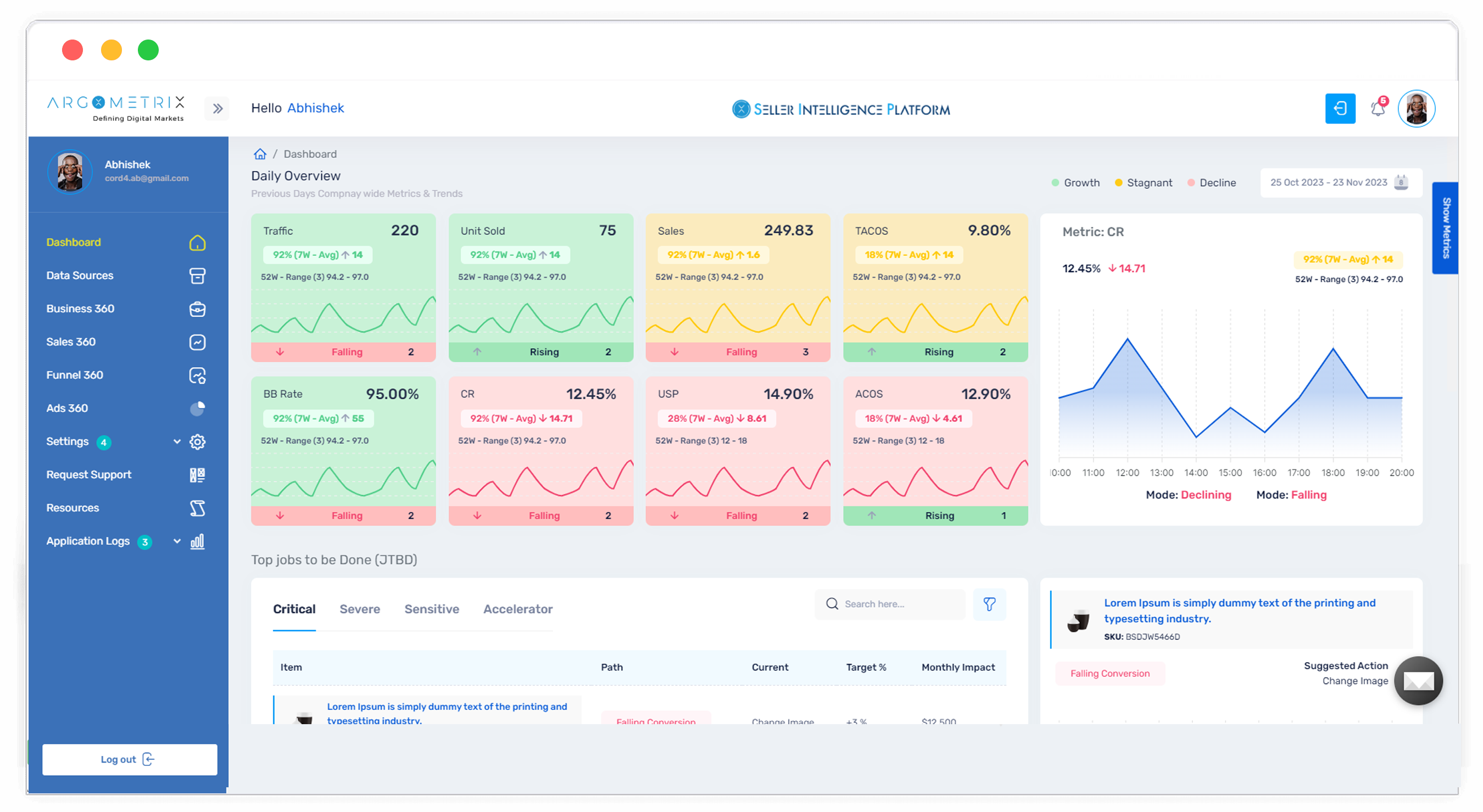
The Seller Intelligence Platform (SIP) is a sophisticated analytics solution tailored for e-commerce entrepreneurs. It consists of four core modules, each designed to deliver detailed and actionable insights into different aspects of an e-commerce business. Here’s a brief overview of each module:
Business 360: This module provides a comprehensive overview of the entire business. It aggregates and analyzes various data points, such as revenue(order_report), expenses(financial_api), profit margins(calculated using formula) and inventory levels(fetched from fba_managed_inventory). It allows the seller to view Financial Metrics and Trends as of selected calendar week, for the calculation to retrieve data there are complex formulas which have been made to analyze large amount of data. Those formulas are made on computing different rows of the database. The Seller Intelligence Platform (SIP) is a sophisticated analytics solution tailored for e-commerce entrepreneurs. It consists of four core modules, each designed to deliver detailed and actionable insights into different aspects of an e-commerce business. Here’s a brief overview of each module:
Sales 360: Focuses on sales performance, offering in-depth analysis of sales data to identify trends, patterns, and opportunities for growth. It provides the complete Sales overview of the selected calendar week, it gives the proper analysis of - Sponsored Products(spCampaigns), Sponsored Brand, Paid Sales, Organic Sales, External Sales and many other important aspects
Funnel 360: This module analyzes the customer journey, from initial engagement to final purchase, helping businesses understand and optimize their sales funnel.It also provides a customer with Premium Content Access which allows customer to view details like - Top 1000 Search Term Summary, Search Catalog Performance Summary, Top Search Terms Summary & Item performance.
Ads 360: Provides insights into advertising efforts, evaluating the effectiveness of different campaigns and ad spends. To provide the accurate insights various Amazon reports have been used like - SPONSORED_DISPLAY(sdPurchasedProduct), SPONSORED_PRODUCTS(spCampaigns), SPONSORED_BRANDS(sbTargeting) Each module of SIP is designed to give e-commerce entrepreneurs a holistic view of their business, enabling them to make informed decisions and drive growth through data-driven strategies.To analyze the trends Amazon GET_SALES_AND_TRAFFIC_REPORT report & Financial API have been used.
Nick, an Entrepreneur, Computer Science Engineer, and Data Architect, recognized the challenges faced by e-commerce sellers in managing operational efficiency, handling data overload, and achieving scalability. Leveraging his expertise and experience in the technology sector, particularly in e-commerce, Nick envisioned SIP as a solution to address these pain points. With a vision to empower fellow Amazon sellers, he partnered with our team to develop SIP.
The development of the Seller Intelligence Platform (SIP) involved overcoming several significant challenges to meet its goals of dynamic metrics integration, real-time data processing, and scalability. Here’s a deeper look into these challenges and how they were addressed:
Dynamic Metrics Integration: Ensuring the platform can accommodate new metrics and data points seamlessly without requiring significant reconfiguration or downtime.
Real-Time Data Processing: Providing users with real-time insights requires processing large volumes of data instantly and ensuring minimal latency.
Scalability: Scaling the platform to handle growing volumes of data and an increasing number of users without performance degradation.
To tackle these challenges, we engineered SIP with advanced features:
Dynamic Metrics and Pathfinder Boxes:
To tackle these challenges, we engineered SIP with advanced features
This capability facilitates real-time trend analysis, enabling informed decision-making based on the most current data.
Real-Time Data Processing:
SIP employs sophisticated data processing techniques to ensure all modules are updated in real-time.
This enables users to promptly access the latest insights, maintaining a competitive edge with up-to-date information.
Scalable Architecture:
Built on a scalable platform leveraging cloud-based solutions, SIP ensures seamless scalability.
This architecture supports high availability, accommodating the growth of users' businesses without compromising performance.
The successful delivery of the project underscores our unwavering commitment to achieving defined goals and objectives within established timelines. AsinWiser stands out as an AI-powered Amazon tool meticulously designed and built by Amazon sellers for Amazon resellers. Tailored specifically for small to medium sellers, the tool provides invaluable insights into the Amazon ecosystem by leveraging data, empowering users with actionable information to thrive in the competitive marketplace.